统计文件数的代码能分享一下吗?
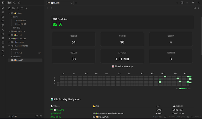
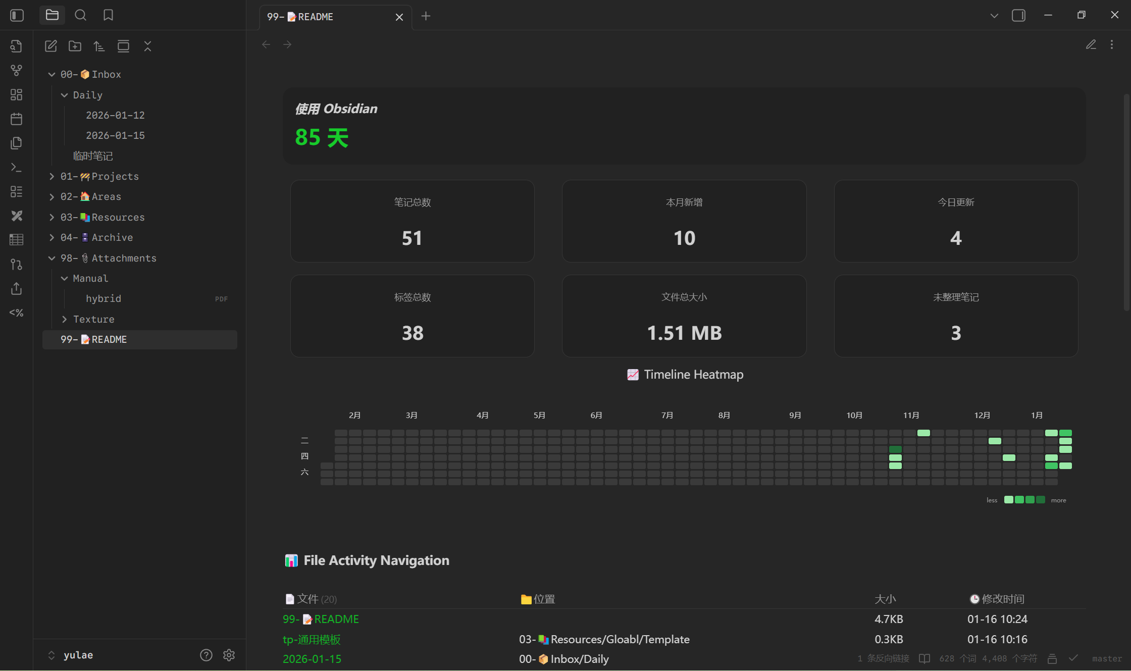
笔记总数:$=dv.pages().length
文件夹总数:$=dv.pages().groupBy(page => page.file.folder).length
今日更新:$= dv.pages().filter(page => moment(page.file.mtime.toString()).isSame(moment(), 'day')).length
笔记总大小:$=( dv.pages().map(x => x.file.size).sum() / (1024 *1024) ).toFixed(2)MB
文件总数:$=app.vault.getFiles().length
图片数量:$=app.vault.getFiles().filter(x=>x.extension=="png"|| x.extension=="jpg").length
文件总大小:$=( app.vault.getFiles().map(x => x.stat.size).reduce((sum, x) => sum + x, 0) / (1024 *1024) ).toFixed(2)
2 个赞
这个,博客味儿好浓。
请问知识库哪里的排版和热力图怎么实现的
请问这个字体叫什么?看起来还不错
你可以观看BlueTopaz的示例库
如何实现的?主题?
主题是border那个,要在stylen setting开卡片模式
您好,如何和您取得联系,我想学习下您这个主页的分栏设置。
很抱歉现在才回复你,我主要是根据这个:Multi Column
不错不错 已经装了
为什么你的内容展示那么宽,我的屏幕两边很多留白
设置-编辑器-缩减栏宽
感谢感谢
非常有用





